





Looking for the perfect monitoring platform that helps you stay ahead of any operational challenges?
Kybio is an end-to-end, unified monitoring and control software (NMS) for media and broadcast that simplifies how you oversee all your IP equipment and infrastructures.
Regardless of network size and complexity, Kybio centralizes your key data and provides, across an intuitive web interface, access to powerful insights and tools to streamline your operations. Open, scalable, and easy to deploy, Kybio provides a unique combination of built-in modules for real-time supervision, operation support, control, as well as an advanced analytics and reporting engine. Whether you're managing OTT, satellite, cable, telco, TV, radio, or live broadcast infrastructures, Kybio is a new generation monitoring software that helps ensure operational continuity and efficiency across the entire value chain - from media acquisition, production, and down to distribution in an increasingly digital and IP-based environment.
With Kybio, users are powered with the ultimate software platform that transforms their everyday monitoring and outperforms expectations in terms of ease of deployment and scalability, ease of use, and comprehensible visualization.
Kybio collects and centralizes real-time data from multiple pieces of equipment and locations, then presents it through intuitive dashboards and diagrams. The result is a clear, dynamic view of the entire ecosystem that makes monitoring both accessible and actionable.


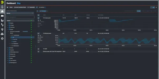
Visualize your network in real time with our built-in dynamic dashboards. Kybio allows the users to create intuitive and friendly dashboards that consolidate the KPI from the monitored devices or services. Users can then customize the solution to their needs by integrating geographical maps, logical maps & schematics representative of their industries for easy visualization of network status. KYBIO also supports SVG diagrams and is compatible with leading flowchart & diagramming solutions, Microsoft Visio & CAD drawings.

Stacking of protocols for communication, control and management. Choose from a wide variety of protocols and even combine multiple protocols for even more efficiency in the management and control of their devices (e.g. basic monitoring through SNMP, provisioning over SOAP, control over ModBus TCP, etc.). API enhances the interoperability with existing customer ecosystems. This API comes as a license add-on and enables advanced workflows and integration capabilities with enterprise grade systems (ERP, CRM, MAM/PAM, Workflow engines, etc.)

KYBIO aggregates in real-time & 24h/7 the raw data from your devices and services, provides you with an intuitive web application that shows all your Key Performance Indicators in a graphical and comprehensive view. In addition to the real-time information, the history of each KPI is stored in the database and can be reviewed at any moment via dynamic & graphical representations - days, weeks or months after being recorded.

The analytics is a powerful feature that automatically analyzes the alarms stored in the Kybio database. Based on user templates, the system automatically calculates the SLA, downtime and fault statistics for a device, a site, a service, or the complete network. In addition, it also provides a correlation engine that drastically reduces the time-to-decision by simply tracking the origin of an event and highlighting dependencies on your services.

Receive a notification when Kybio detects an error! When an alarm is triggered, Kybio can automatically send an email, an SMS or even call the relevant person to investigate and solve the issue. Managers fully configure the notification system to adapt it to their team requirement and devices as well as issue severities!
They Trust Kybio for Network Management
Our team will be happy to assist you with any Technical Support.
Please make your request via your account login. Our team will contact you as soon as possible. For emergencies, you can also contact our support hotline by phone.
Stay informed with our latest product updates, expert insights, and exclusive offers - straight to your inbox.